分享西门子虚拟PLC与组态软件iFIX之间TCP/IP仿真通讯。
一、TCPIP协议简介
TCP/IP传输协议,即传输控制/网络协议,也叫做网络通讯协议。它是网络应用中最基本的通信协议。TCP/IP传输协议对互联网中各部分进行通信的标准和方法进行了规定。并且,TCP/IP传输协议是保证网络数据信息及时、完整传输的两个重要的协议。TCP/IP传输协议是严格来说是一个四层的体系结构,应用层、传输层、网络层和数据链路层都包含其中。
二、协议搭建的工具
Win7 32位虚拟机:1套
Win XP 虚拟机:1套
STEP7及WinLC :1套
iFIX5.1:1套
三、应用软件介绍
STEP7介绍
STEP 7是一款编程软件,用于西门子系列工控产品包括SIMATIC S7、M7、C7和基于PC的WinAC的编程、监控和参数设置,是SIMATIC工业软件的重要组成部分。STEP 7具有以下功能:硬件配置和参数设置、通讯组态、编程、测试、启动和维护、文件建档、运行和诊断功能等。
WinAC介绍
SIMATIC WinAC是西门子公司开发的基于PC控制的核心组件,它的出现扩展了SIMATIC S7的控制范围。WinAC是一个名副其实的控制中心,它将PLC控制、数据处理、通讯、可视化及工艺集成于一台PC机上。WinLC是WinAC中的一种控制器,Windows Logic Controller, 是可执行 S7 控制器 (S7-300/400) 功能的软PLC系统的一个 实时作业系统上执行的应用软件。即是基于实时系统的,完成PLC任务的软件。
iFIX介绍
iFIX是Intellution自动化软件产品家族(目前已归属GE)中的一个基于Windows的HMI/SCADA组件。iFIX是基于开放的和组件技术的产品,专为在工厂级和商业系统之间提供易于集成和协同工作设计环境。它的功能结构特点可以减少开发自动化项目的时间,缩短系统升级和维护的时间,与第三方应用程序无缝集成,增强生产力。iFIX的SCADA部分提供了监视管理、报警和控制功能。它能够实现数据的绝对集成和实现真正的分布式网络结构。
iFIX的HMI部分是监视控制生产过程的窗口,它提供了开发操作员熟悉的画面所需要的所有工具。
四、协议仿真环境搭建过程
01
环境配置
将两台虚拟机及物理机设置在同一网段:
STEP7 IP:192.168.2.3
02
STEP7配置
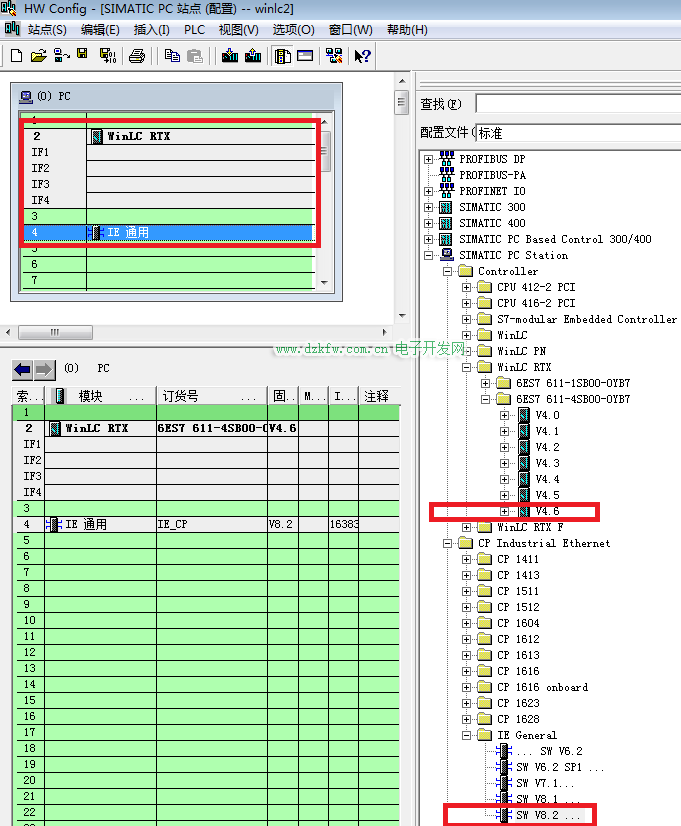
站点及硬件配置
打开STEP7,插入一个SIMATIC PC 站点。配置组态,插槽中分别插入WinLC RTX和IE General,并将IE的IP设置为虚拟机的IP192.168.2.3。然后保存编译。
程序编写及下载
新建OB1及DB块,并编写一段程序,与上位机通讯时用作监控数据,更直观的判断通讯状态。
03
iFIX配置
系统配置
打开系统配置,添加并配置S7A驱动。配置好设备及块地址后,监视通讯状态是否良好。
数据库管理器
打开数据库管理器,然后添加DI、AI变量与PLC程序中的变量地址一一对应。
添加画面及运行
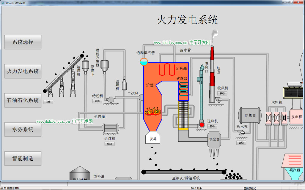
新建画面,添加管道、水泵、出水罐等标签。然后关联数据库中的变量。运行画面后当按下水泵启动按钮后,水泵启动指示灯变为运行状态(绿色),同时液位会按照一定速率升高。当液位高于设定值时,会产生液位高报警,提示操作人员液位异常。停止水泵运行,液位保持不变。
五、TCP/IP协议虚拟化仿真技术应用
01
虚拟化工业场景仿真
利用此虚拟化技术实现虚拟化平台的搭建,能够无限接近真实的控制系统、监控上位机的虚拟化仿真,实现典型的工业场景虚拟化,如石油石化、火力发电、水利系统、智能制造等。
02
虚拟化靶场管理平台
将虚拟化工业场景搭建到工业互联网安全虚拟化靶场平台,针对控制、监控系统进行虚拟化模拟仿真,并能在其上进行数据流量抓取分析、攻防演练以避免对真实业务网络的破坏。
END





返回顶部
刷新页面
下到页底